Utiliser la Search Console pour améliorer réellement son SEO (cas concrets) – Guide 2025
Georges Corre Référencement
L’un des outils les plus sous-estimés du référencement est… gratuit.
Oui, la Google Search Console est un trésor de données qui permet de comprendre ce que Google pense de votre site. Encore faut-il savoir quoi en faire.
Pourquoi la Search Console est indispensable
Quand j’ai commencé à faire du SEO, on tâtonnait dans le noir. Aujourd’hui, Google nous tend littéralement une lampe torche : la Search Console.
Elle vous indique comment le moteur voit vos pages, les requêtes sur lesquelles vous apparaissez, et les erreurs qui freinent votre indexation.
ߑ頃’est votre tableau de bord SEO gratuit, officiel et directement connecté à Google.
Note de Georges : Si vous ne l’avez jamais ouverte, faites-le maintenant. Connectez-la à votre site, patientez quelques jours, et vous verrez : elle va devenir votre meilleur réflexe du matin, café à la main.
Premiers pas avec la Search Console
Avant d’en tirer des insights, encore faut-il la configurer correctement.
Pour ajouter votre site, cliquez sur **“Ajouter une propriété”**, puis saisissez l’URL complète (avec ou sans “www”, selon votre cas).
Google vous demandera ensuite de **prouver que vous êtes bien propriétaire** du site.
Voici les méthodes les plus simples :
- **Fichier HTML à déposer à la racine du site** (recommandé pour sa fiabilité).
- **Balise meta HTML** à insérer dans le `<head>` de votre page d’accueil.
- **Validation via Google Analytics ou Tag Manager**, si vous les utilisez déjà.
ߒote de Georges :
“Je recommande toujours la méthode HTML ou DNS : c’est la plus sûre. Trop de sites perdent leur accès parce qu’un prestataire a supprimé par erreur une balise Analytics…”
Une fois votre site validé, Google commencera à collecter les données. Revenez quelques jours plus tard : vous verrez apparaître les premières requêtes et performances.
Associer Search Console et Google Analytics
Ces deux outils sont complémentaires :
- **Google Analytics** vous renseigne sur le **comportement des visiteurs** (d’où ils viennent, combien de temps ils restent, sur quelles pages ils cliquent).
- **Google Search Console**, elle, vous montre **comment Google perçoit votre site** : les mots-clés, les positions, les impressions, et les erreurs d’indexation.
Lier les deux outils, c’est obtenir une vision complète du parcours utilisateur.
Depuis Analytics, allez dans *Paramètres de la propriété → Paramétrer Search Console* et sélectionnez votre site.
ߒote de Georges :
“Je croise toujours ces deux sources. Si une page a beaucoup de clics dans la Search Console mais un temps moyen ridicule dans Analytics, c’est souvent un problème d’intention mal ciblée.”
Suivre ses performances SEO
L’onglet “Performances” affiche des indicateurs clés :
- Impressions : combien de fois vos pages sont apparues dans les résultats Google.
- Clics : combien d’utilisateurs ont cliqué.
- CTR (Click Through Rate) : le pourcentage de clics par impression.
- Position moyenne : le rang moyen de vos pages.
Ce qu’il faut surveiller :
- Une page avec beaucoup d’impressions mais peu de clics → retravaillez son titre et sa meta description.
- Une page avec un CTR élevé mais peu d’impressions → elle mérite plus de visibilité (travail de maillage interne, backlinks ou contenu plus riche).
Identifier les requêtes à fort potentiel
Sous “Performances”, cliquez sur l’onglet “Requêtes” : vous y verrez les expressions exactes que les internautes ont tapées pour voir vos pages.
C’est une mine d’or !
Exemple concret :
Un client dans le secteur immobilier apparaissait sur la requête “simulateur prêt notaire” (qu’il ne visait même pas !).
Résultat : nous avons créé une page dédiée au sujet → +48 % de clics en 2 mois.
Astuce : filtrez les requêtes avec une position moyenne entre 8 et 20 : elles sont proches du top 10 et peuvent grimper rapidement avec un petit coup de pouce.
Optimiser ses pages grâce aux données de positionnement
L’onglet “Pages” vous montre quelles URLs performent le mieux.
Comparez vos contenus : pourquoi une page attire-t-elle 10 fois plus de clics que l’autre ?
Quelques actions utiles :
- Ajouter un lien interne depuis une page forte vers une page faible.
- Améliorer le temps de chargement (les données Core Web Vitals sont visibles dans l’onglet “Expérience”).
- Adapter le contenu en fonction des requêtes réellement tapées.
Note de Georges : L’expérience m’a appris que la différence entre une page qui stagne et une page qui explose, c’est souvent une phrase réécrite ou une balise titre plus parlante.
Explorer et indexer son site : le rapport de couverture
L’onglet **“Pages” ou “Couverture”** montre combien de pages sont :
- Indexées par Google,
- Exclues (souvent pour cause de doublon ou d’erreur),
- En erreur (404, 500, canonical mal défini).
Ces informations permettent de **comprendre la perception globale du site par Google**.
Une page non indexée = une page invisible.
Vérifiez régulièrement les messages d’erreur dans la Search Console, et surtout les pages “**Découvertes mais non indexées**” : elles révèlent souvent un manque de maillage interne ou de pertinence perçue.
ߒote de Georges :
“Quand je vois une page ‘exclue pour cause de contenu dupliqué’, je commence toujours par vérifier mes balises canonicals et mes URLs avec paramètres.”
Soumettre un Sitemap XML à Google
Le **sitemap** indique à Google la structure de votre site et la liste des pages à explorer.
C’est une étape essentielle pour faciliter l’indexation.
Déposez votre fichier à l’adresse suivante :
`https://votresite.fr/sitemap.xml`
Puis allez dans l’onglet “Sitemaps” de la Search Console pour le soumettre.
Même si la présence d’une page dans le sitemap "ne garantit pas son indexation", cela "accélère sa découverte" par Googlebot.
ߒ᠁stuce : assurez-vous que votre sitemap ne contient "aucune URL bloquée" par le fichier `robots.txt` ou marquée `noindex`.
Fonctions avancées souvent oubliées
La Search Console regorge d’outils précieux pour les techniciens SEO :
- “Explorer comme Google” : simule la façon dont le robot voit vos pages (utile pour détecter un blocage JavaScript ou un contenu masqué).
- Test du fichier robots.txt : permet de vérifier que vous ne bloquez pas accidentellement une section entière de votre site.
- Désaveu de backlinks : un outil à manier avec précaution pour neutraliser des liens toxiques qui plombent votre réputation.
ߒ᠃as réel :
“J’ai vu un site plombé par des centaines de liens de spam russes. En 10 minutes avec l’outil de désaveu, on a évité une pénalité manuelle.”
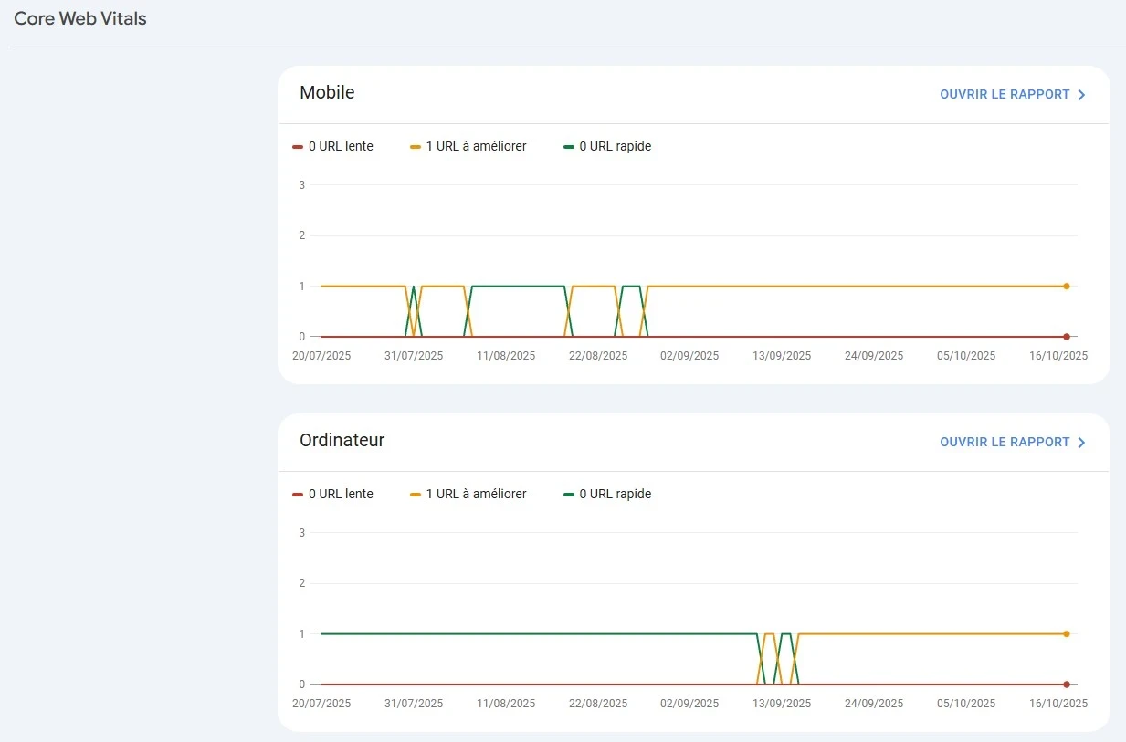
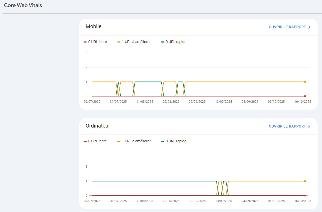
Performance technique et expérience utilisateur
Google intègre de plus en plus les signaux UX dans ses classements.
Dans la Search Console, les rapports "Core Web Vitals" et "Ergonomie mobile" vous aident à évaluer :
- La stabilité visuelle (CLS),
- Le temps de chargement principal (LCP),
- La réactivité (INP/FID),
- Et la compatibilité mobile.
Ces indicateurs influencent directement votre SEO.
Chez TooNetCreation, nous analysons ces données lors de chaque **audit SEO technique**, pour corriger les lenteurs et améliorer la navigation sur mobile.
ߒote de Georges :
> “Une page rapide, stable et agréable, c’est bon pour l’utilisateur… et pour Google. Les deux vont ensemble.”
Corriger les erreurs techniques détectées par Google
La Search Console ne sert pas qu’à suivre vos performances, elle détecte vos problèmes techniques :
- Pages non indexées.
- Redirections cassées.
- Sitemap incomplet.
- Liens internes brisés.
- Erreurs Core Web Vitals.
Chaque problème signalé par Google doit être pris au sérieux : une page non indexée, c’est une page invisible.
TooNetCreation accompagne ses clients pour corriger ces anomalies rapidement et assurer un crawl optimal.
Désindexer ou bloquer certaines pages
Toutes les pages de votre site n’ont pas vocation à être visibles sur Google.
La Search Console permet de **demander la suppression temporaire d’une URL** via la section *Index > Suppressions*.
Pour bloquer définitivement une page :
- Utilisez la balise `<meta name="robots" content="noindex">`,
- Ou le fichier `robots.txt`,
- Ou encore un accès restreint par mot de passe.
⚠️ À manier avec précaution : supprimer la mauvaise page peut faire chuter votre trafic en un instant.
Cas concret
Un site client dans le tourisme local avait une page “week-end en Occitanie” en 14ᵉ position.
En consultant la Search Console, j’ai remarqué un CTR de 0,7 % seulement malgré 1 200 impressions par semaine.
J’ai simplement :
- Réécrit la balise titre (“Week-end en Occitanie : 10 idées d’escapades proches de Toulouse”).
- Amélioré la meta description.
- Ajouté 2 liens internes depuis des articles connexes.
ߑ頒ésultat : en trois semaines, la page est passée en 7ᵉ position avec un CTR de 3,1 %.
Sans publicité, sans budget, juste en écoutant les données que Google me donnait.
Limites et bonnes pratiques
La Search Console ne dit pas tout. Elle n’indique pas vos concurrents directs ni la qualité de vos backlinks, et les données ne sont pas exhaustives.
Mais bien utilisée, elle complète parfaitement Google Analytics et vos outils d’audit (comme SEMrush ou Ahrefs).
Quelques réflexes :
- Téléchargez les données pour suivre l’évolution sur 6 ou 12 mois.
- Croisez-les avec vos stats Analytics.
- Testez des optimisations page par page, et notez vos résultats.
Conclusion
La Search Console n’est pas un gadget, c’est votre lien direct avec Google.
Apprenez à la lire, à interpréter ses signaux, et surtout à agir.
Comme j’aime le dire à mes clients : “Google vous parle tous les jours — encore faut-il écouter.”
ߑ項nvie d’aller plus loin ?
Demandez un audit SEO gratuit à TooNetCreation
et découvrez comment nos experts exploitent la Search Console pour booster votre visibilité.
FAQ
1. Combien de fois dois-je consulter la Search Console ?
Au minimum une fois par semaine. En période d’optimisation, je la consulte tous les matins.
2. Que faire si ma page n’est pas indexée ?
Vérifiez les erreurs dans l’onglet “Pages” et demandez une indexation manuelle si le contenu est pertinent.
3. Puis-je utiliser la Search Console pour suivre mes backlinks ?
Oui, partiellement. Elle indique les liens externes détectés par Google, mais pour une analyse complète, combinez avec un outil SEO dédié.
4. Faut-il lier la Search Console à Google Analytics ?
Absolument ! Vous aurez une vue croisée du comportement utilisateur et des performances SEO.
Webographie
Ressources utiles pour aller plus loin avec Google Search Console, l’indexation et l’optimisation SEO.
Ressources officielles Google
- Présentation de Google Search Console
- Rapport “Performances” : clics, impressions, CTR, positions
- Indexation & rapport “Pages / Couverture”
- Sitemaps XML : créer et soumettre
- Core Web Vitals : LCP, CLS, INP
- Ergonomie mobile dans la Search Console
- Données structurées & améliorations
- Tester et comprendre le fichier robots.txt
- Outil de désaveu de liens (backlinks toxiques)
Ressources complémentaires TooNetCreation
- Comment utiliser Google Search Console pour améliorer son SEO (pour les débutants)
Les bases pas à pas : idéal pour compléter les cas concrets de cet article.
- Quels sont les Google Core Web Vitals ?
Reliez vos rapports “Expérience / CWV” de la Search Console à des optimisations concrètes (LCP, CLS, INP).
- Refonte SEO : redirections & sitemaps
Tout ce qu’il faut pour soumettre un sitemap propre et surveiller la couverture d’index.
- Crawl budget : les fondamentaux
Comprendre l’exploration de Google et quoi vérifier dans “Pages / Couverture”.
- Balises meta robots & X-Robots-Tag — explications
Pour maîtriser l’indexation/désindexation avant d’utiliser la suppression d’URL dans la Search Console.
Prêt à concrétiser votre projet ?
Posez nous toutes vos questions et nous vous aiderons à y voir plus clair.












